My blog post "The purpose of Continuous Integration is to fail" got to the front page of Hackernews yesterday, and I was surprised by how little traffic that generated.
It all started when I noticed that more people were scheduling demos on NixCI than usual.
Luckily I had set up monitoring and alerting recently, so I was able to figure out what was happening by looking at my logs:

Indeed there was suddenly more traffic than usual:

And sure enough, there it was:

This traffic was producing some leads for NixCI, so I thought "I need to make sure this site stays online right now!" and was immediately worried that the server might not be able to handle the traffic. I had read about the "hug of death" taking down websites before.
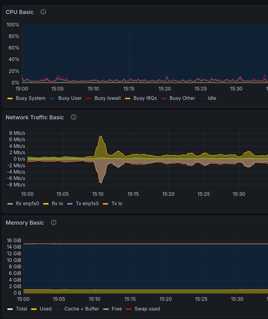
So I quickly checked the memory usage of the server:

Can you see the spike in CPU or memory usage? No? Me neither. I had a look at the memory usage being reported by the Haskell Runtime System too:

You can barely see anything at all.
I thought "wow, Haskell must be pretty good at web servers!" (and to be fair, it is), until I looked closer at the traffic numbers:

While the post was on the front page, the traffic was only around 4-5 requests per second, and once the post dropped to the second page, that dropped to about half a request per second. Hardly the kind of traffic that would cause any problems for a server.
Still, this was a cool experience!
Conclusion
Don't worry about getting to the front page of Hackernews, it won't break your blog.